智能高温好氧污泥处理设备主要����� �������Ƴ������������ �������Ƴ������������ �������Ƴ������������ �������Ƴ�������是对畜禽粪便、厨余垃圾、生活污泥����� �������Ƴ������������ �������Ƴ������������ �������Ƴ����������� �������Ƴ�������等废弃物进行高温好氧发酵,利用微生物����� �������Ƴ������������ �������Ƴ������������ �������Ƴ������������ �������Ƴ�������的活性对废弃物中的有机质进行生物分解,����� �������Ƴ����������� �������Ƴ����������� �������Ƴ������������ �������Ƴ�������使其达到无害化、稳定化、减����� �������Ƴ������������ �������Ƴ������������ �������Ƴ����������� �������Ƴ������量化、资源化利用的一体化污����� �������Ƴ������������ �������Ƴ������������ �������Ƴ����������� �������Ƴ�������泥处理设备。


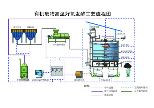
智能高温好氧污泥处理设备工����� �������Ƴ������������ �������Ƴ������������ �������Ƴ������������ �������Ƴ�������作原理为将废弃物(畜禽粪便、厨余垃圾、生活污泥����� �������Ƴ������������ �������Ƴ������������ �������Ƴ������������ �������Ƴ�������等)、生物质(秸秆及锯末等)以及����� �������Ƴ������������ �������Ƴ������������ �������Ƴ������������ �������Ƴ�������回流物料按照一定比例混合均匀,����� �������Ƴ����������� �������Ƴ������������ �������Ƴ������������ �������Ƴ�������使含水率达到设计要求60-65%后进入立体好氧����� �������Ƴ����������� �������Ƴ����������� �������Ƴ������������ �������Ƴ�������系统,通过调节原料的水分、氧气含量和温度变化,����� �������Ƴ������������ �������Ƴ������������ �������Ƴ������������ �������Ƴ�������使物料进行充分的好氧发酵分解,分解过程中释����� �������Ƴ������������ �������Ƴ������������ �������Ƴ������������ �������Ƴ�������放的热量能够使污泥自身温����� �������Ƴ������������ �������Ƴ������������ �������Ƴ������������ �������Ƴ�������度增高,温度最高能够达到80℃,污����� �������Ƴ������������ �������Ƴ����������� �������Ƴ����������� �������Ƴ�������泥中的水分随着温度的上升被蒸发,部分有机物被����� �������Ƴ������������ �������Ƴ����������� �������Ƴ������������ �������Ƴ�������分解,从而使污泥堆体体积减小,到达����� �������Ƴ������������ �������Ƴ������������ �������Ƴ������������ �������Ƴ�������污泥的减量化处理。智能高温好氧����� �������Ƴ������������ �������Ƴ������������ �������Ƴ����������� �������Ƴ�������污泥处理设备通过通风、充氧、搅拌等作用控����� �������Ƴ������������ �������Ƴ������������ �������Ƴ������������ �������Ƴ�������制温度在55~60℃之间,达到污����� �������Ƴ������������ �������Ƴ������������ �������Ƴ������������ �������Ƴ�������泥发酵处理的最佳温度,在此温度时,能够使污泥堆����� �������Ƴ������������ �������Ƴ������������ �������Ƴ������������ �������Ƴ�������体中的大量病原菌和寄生虫死亡,����� �������Ƴ����������� �������Ƴ������������ �������Ƴ������������ �������Ƴ�������同时利用除臭系统对排放的气体进行生物臭味����� �������Ƴ������������ �������Ƴ������������ �������Ƴ������������ �������Ƴ�������,达到污泥无害化处理的目的。污泥高����� �������Ƴ������������ �������Ƴ������������ �������Ƴ������������ �������Ƴ�������温好氧发酵后得产品,可用于土����� �������Ƴ������������ �������Ƴ������������ �������Ƴ������������ �������Ƴ�������壤改良、园林绿化、垃圾填埋覆盖土等。

1、高温好氧发酵,利用高温生物菌技术����� �������Ƴ������������ �������Ƴ������������ �������Ƴ������������ �������Ƴ������,耗能低,运行成本低;
2、占地面积小,一人操控多台设备,自动化程度����� �������Ƴ������������ �������Ƴ������������ �������Ƴ������������ �������Ƴ�������高;
3、通过生物除臭设备,实现气体达标排放,不����� �������Ƴ������������ �������Ƴ������������ �������Ƴ������������ �������Ƴ�������产生二次污染;
4、设备主体采用不锈钢特殊材质����� �������Ƴ������������ �������Ƴ������������ �������Ƴ����������� �������Ƴ�������,耐腐蚀,寿命长;
5、主体保温设计,辅助加热确保低温环境下����� �������Ƴ������������ �������Ƴ������������ �������Ƴ����������� �������Ƴ�������设备正常运行;
6、处理后的生活污泥、厨余垃圾����� �������Ƴ������������ �������Ƴ������������ �������Ƴ������������ �������Ƴ�������、畜禽粪便用于加工有机肥,实现资源化利用����� �������Ƴ����������� �������Ƴ������������ �������Ƴ������������ �������Ƴ�������。


管理员
该内容暂无评论